WordPress Yazı Görüntüleme Analizi, WordPress sitenizdeki yazı (post) görüntülemelerini saymakla kalmayıp; ziyaretçinin etkileşim süresi (engagement time) ve kaydırma derinliği (scroll depth) gibi metrikleri de toplayarak, içeriklerinizin performansını daha “kaliteli” şekilde okumanızı sağlayan gelişmiş bir analiz eklentisidir.
Eklenti; klasik “kaç kere görüntülendi?” yaklaşımının ötesine geçerek, her görüntülemeyi cihaz türü, tarayıcı, ülke (GeoIP) ve referans kaynağı gibi boyutlarda sınıflandırır. Böylece hem içerik stratejinizi hem de SEO/UX kararlarınızı daha isabetli verebilirsiniz.
Öne çıkan özellikler
1) Otomatik görüntüleme sayacı + gerçek zamanlı güncelleme
- Yazı sayfasına girildiğinde görüntüleme kaydı alınır, sayaç ekranda animasyonlu şekilde güncellenir.
- Sayaç metni/formatı “normal” veya B/Mn/Mr kısaltmalı biçimde gösterilebilir.
2) Etkileşim analizi: süre + kaydırma
- Eklenti, ziyaretçinin sayfada ne kadar kaldığını ve ne kadar aşağı kaydırdığını takip eder.
- Bu veriler, admin panelindeki özet metriklerde ve popüler içerik listelerinde kullanılır.
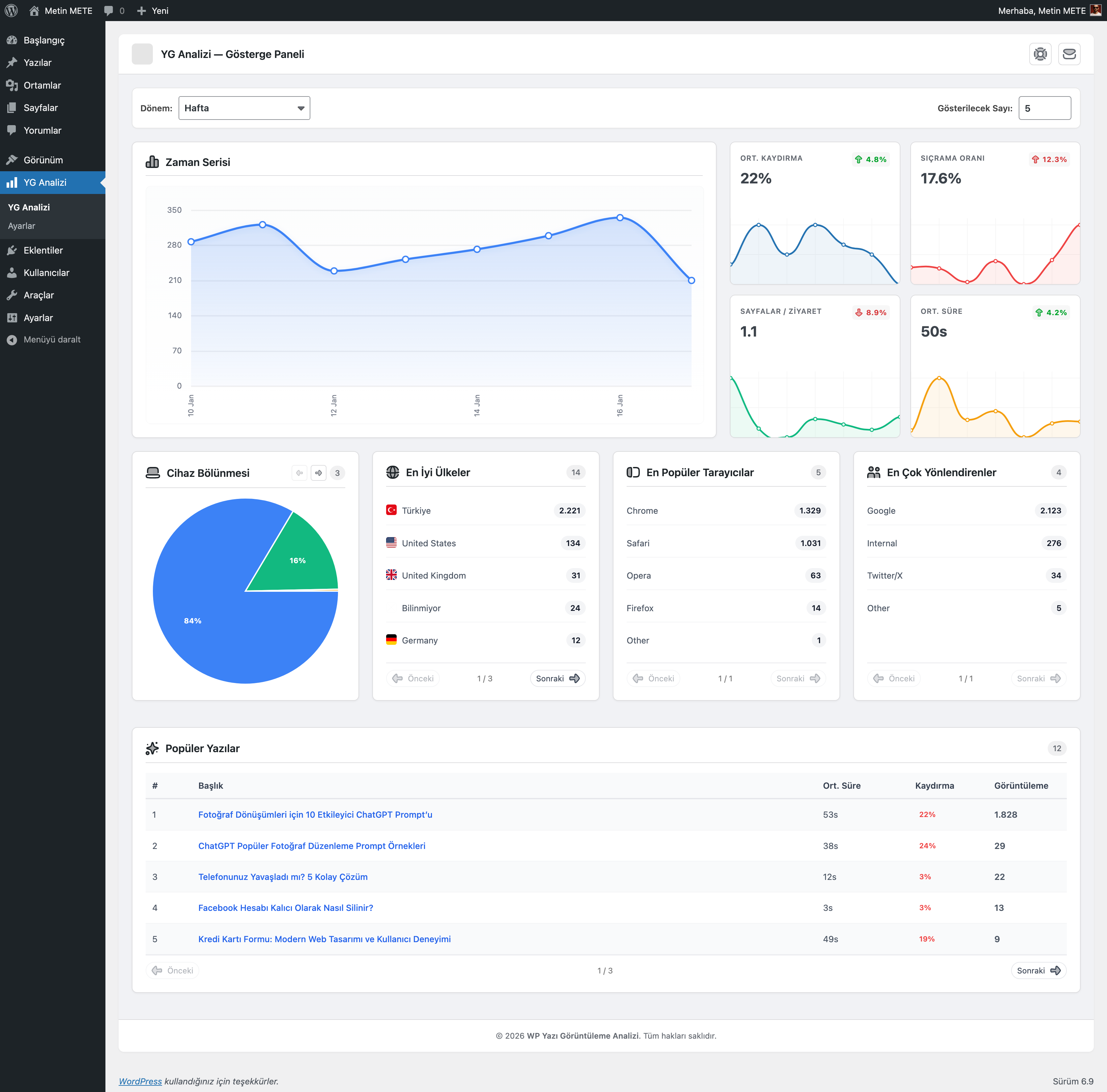
3) Gösterge Paneli: içerik performansını tek ekrandan izleyin
Yönetim panelinde YG Analizi menüsü altında:
- Zaman Serisi grafikleri
- Cihaz Bölünmesi (mobil/tablet/masaüstü vb.)
- En İyi Ülkeler (ülke kodlarına göre)
- En Popüler Tarayıcılar (tarayıcı dağılımı)
- En Çok Yönlendirenler (trafik kaynağı / referer)
- Popüler Gönderiler listesi (görüntülenme + ortalama etkileşim + ortalama kaydırma gibi metriklerle)
Ek olarak, panelde “dönem” seçimi (ör. bugün/hafta/ay/tüm zamanlar) ile genel gidişat rahatça izlenebilir.
4) Popüler Gönderiler modülü (Bileşen + Gutenberg Bloğu + Kısakod)
Ziyaretçilerinize en çok okunan içerikleri göstermek için:
- Popüler Gönderiler Bileşeni: Liste/Izgara/Mini düzen seçenekleri
- İsteğe bağlı: küçük resim, özet, meta/tarih
- “SICAK” rozeti: eşik değeri, etiket ve renk özelleştirilebilir
- Filtre: cihaz türüne göre (tümü/mobil/tablet/masaüstü) ve kategoriye göre (belirli kategoriler / mevcut kategori)
- Gutenberg Bloğu (Sunucu taraflı işleme): aynı mantıkla blok olarak eklenebilir
- Kısakod: hızlı kullanım için basit popüler gönderiler listesi
5) Sayaç yerleşimi ve görünüm özelleştirme
Sayaç gösterimini ister otomatik, ister manuel yönetebilirsiniz:
- Otomatik konum seçenekleri:
- Başlıktan sonra (after_title)
- İçerikten önce (before_content)
- İçerikten sonra (after_content)
- Yorumlardan önce (before_comments)
- Manuel entegrasyon
- Stil tarafında; farklı sayaç görünümleri ve renk/yazı ayarlarıyla sitenizin tasarımına uyum sağlayacak şekilde kişiselleştirme yapılabilir.
- İsteğe bağlı ikon kullanımı:
- Font Awesome, Material Icons, Bootstrap Icons, Remix Icon paketleri desteklenir (paket seçilirse ilgili CSS CDN üzerinden yüklenir).
6) Veri yapısı performans odaklı
Eklenti 2 ayrı tablo kullanır:
wp_pv_post_views: Yazı bazında günlük görüntüleme toplamları (hızlı raporlama için)wp_pv_visitor_log: Her görüntüleme etkinliği için detay satırı (cihaz/tarayıcı/ülke/referans + etkileşim + kaydırma)
Ayrıca hızlı sayaç gösterebilmek için yazı meta alanında pv_total_views tutulur.
Spam Önleyici / ölçüm doğruluğu
- Tekil Mod (varsayılan açık): Aynı IP’nin aynı yazıyı belirli süre içinde tekrar görüntülemesini “tekil” sayma mantığıyla sınırlar (sunucu tarafında transient ile).
- Tekil mod kapatılırsa, hızlı yenilemelerin sayacı şişirmesini engellemek için kısa süreli “aşırı istek koruması” uygulanır.
Güvenlik ve gizlilik notları
- Görüntüleme kaydı ve engagement güncellemesi REST API ile yapılır.
- Normal modda basit Origin/Referer kontrolü vardır.
- Sıkı Mod açılırsa REST isteklerinde nonce zorunlu hale gelir.
- Ülke tespiti için varsayılan olarak GeoIP API çağrısı yapılır ve sadece ülke kodu kaydedilir. Ayarlardan GeoIP API devre dışı bırakılabilir; bu durumda dil/locale üzerinden daha basit bir fallback uygulanır.
- Ziyaretçi IP’si veritabanına yazılmıyor; tekil kontrol ve GeoIP için anlık/özet amaçlı kullanılıyor.
Kimler için ideal?
- Blog yazarları / içerik üreticileri (hangi içerik gerçekten okunuyor?)
- SEO odaklı siteler (trafik kaynağı, cihaz/tarayıcı dağılımı)
- İçerik stratejisi geliştirenler (trend içerikleri öne çıkarma)
- UX iyileştirmek isteyenler (scroll + süre metrikleri)
Hızlı kullanım
- Eklentiyi kurup etkinleştirin, ardından YG Analizi → Ayarlar kısmından sayaç konumunu ve stilini seçin.
- Manuel kullanmak isterseniz sayaç için:
[pv_count] - Popüler gönderiler listesi için:
[pv_trending title="Popüler Gönderiler" days="7" limit="5"] - Bileşen/Blok ile “Popüler Gönderiler” bölümünü sitenizin istediğiniz yerine ekleyin.
Detaylı Bilgi: https://www.metinmete.dev/tr/eklenti/wordpress-yazi-goruntuleme-analizi/










